LillyAllenDesigns
Jasminsmagicworld
BarkalooDesign
Artiststas
AdoDesignShop
JahusDesignShop
BundleAndBundleShop
HRA Design Shop
FaDigitalArtStudio
Enoddigitalart@gmail.com
Afrowomandigitalshop@gmail.com
OliviaCreatesArt
CowGirlArtShop
HowdyJamesFarm
TumblerDesignByShophia
RanaPortraitStore
CTS Tumbler Store
Zillion Design Studio
NancyCooperArtShop
Texasbilliewilder
MaliasSmallBusiness
Muks_Shop
Rvexell
NReaL
Oittostudio
Nteklah
Melllux
PUBLICTEES
Gear_desain
Erdiyan
C
Introduction to GPU Programming with Python CUDA by Geminae Very well made.
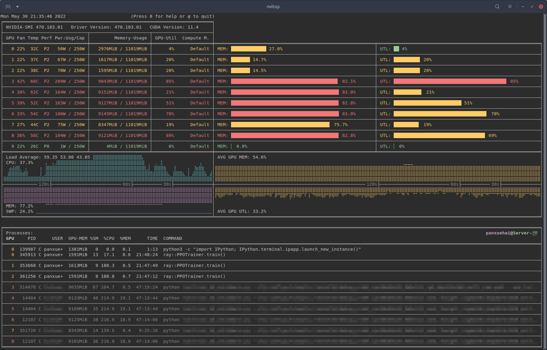
nvitop PyPI Very well made.
Can not Detect GPU from Jupyter Python Help Discussions on Very well made.
Demo NVIDIA NVML Library in Python 3 HackLAB Very well made.
An Introduction to GPU Accelerated Signal Processing in Python Very well made.